Problem description

As you know, the future release of the Software Factory project will be based on the Kubernetes deployment. On adding new services, there are more and more pods spawned on the Kubernetes cluster, which might raise some complications, when the test environment is limited. After a while, we spotted an issue, the CI jobs were failing for an unknown reason - sometimes a test was checking if the API is up and received a HTTP 503 error, sometimes pods were marked as Running, but were actually not ready. All of those errors were related to ReadinessProbe, StartupProbe or LivenessProbe, but from time to time we had the following error:

panic: Could not create &Secret{ObjectMeta:{nodepool-providers-secrets
sf    0 0001-01-01 00:00:00 +0000 UTC <nil> <nil> map[] map[] [] [] []},
Data:map[string][]byte{kube.config: [97 112 105 86 101 114 115 105 (...) 10],},
Type:,StringData:map[string]string{},Immutable:nil,}: etcdserver: request timed out

Initially the isssue occured rarely, but after a while, it happens more and more often.

What is etcd?

The etcd service is the "heart" of Kubernetes. It is: "A distributed, reliable key-value store for the most critical data of a distributed system" source. That service keeps track of the state of the whole Kubernetes cluster, its configuration, service statuses, and others. That service needs to be working without any issue or other components will be impacted and might not run properly.

As it was described in the error message above in the "Problem_description" paragraph, the error: etcdserver: request timed out might suggest that we had an issue with the "core" service of Kubernetes, so we performed a few tests to see why the etcd is not working properly in our CI jobs.

Testing environment

Most of our CI jobs related to the sf-operator project are spawning on a VM flavor with the following specs:

  • 8 GB RAM
  • 40 GB HDD disk
  • 8 vCPUs

which is a very small part of the physical resources of the hypervisor. After pushing new changes to the Zuul CI, it can happen that all new jobs will be running on the same L0 host (that's how the cloud is working: instance is spawned on the hypervisor with "best score", so normally it should have very good performance. It can happen, that all compute hosts are overloaded, so the OpenStack Nova Scheduler will choose a host that has best score from all overloaded hosts, so it may affect the etcd perofmance), especially that some parts of the CI jobs are repeating:

  • deploy Microshift,
  • build an image,
  • deploy services: it is pulling new images, storing them on the disk, etc.

It might happen that, at the same time, there can be many jobs doing the same operation, so that can take all disk resources, such as IO or R/W operations.

MicroShift

We are using the MicroShift tool for deploying the sf-operator. "MicroShift is an experimental flavor of OpenShift/Kubernetes optimized for the device edge. It targets the niche between minimal, standalone Linux edge devices and full-fledged OpenShift/Kubernetes edge clusters". source.

To deploy MicroShift, we developed an Ansible role, which you can find here on Github.

Is it hardware?

Let's have a theory: what if the disk is having troubles in our CI? First, what we check is how the monitoring metrics look for a specific cloud provider host (L0), on which the job was performed, and it raises an error.

diskUsage

The Grafana visualization shows that the disk IO is near 1K, which is very low for modern servers. A similar situation exists for the R/W operation: both are also low, but what if other operations done on the disk might affect etcd work? According to our cloud provider, our hypervisor's storage consists of 4 Intel 960 SSD disks mounted in software RAID10.

This caused us to have mixed feelings about whether the issue is really in the disk. So we decided to make some benchmarks.

Benchmarking servers

There are many tools that can check your disk's performance. Our focus was on two basic tests:

  • fio
  • phoronix tests suite
  • etcd benchmark tool

Fio tool

How we test:

curl -LO https://github.com/rancherlabs/support-tools/raw/master/instant-fio-master/instant-fio-master.sh
bash instant-fio-master.sh

export PATH=/usr/local/bin:$PATH
mkdir test-data
fio --rw=write --ioengine=sync --fdatasync=1 --directory=test-data --size=100m --bs=2300 --name=mytest

Result was:

fio --rw=write --ioengine=sync --fdatasync=1 --directory=test-data --size=100m --bs=2300 --name=mytest
mytest: (g=0): rw=write, bs=(R) 2300B-2300B, (W) 2300B-2300B, (T) 2300B-2300B, ioengine=sync, iodepth=1
fio-3.35-115-g6795
Starting 1 process
Jobs: 1 (f=1): [W(1)][98.7%][w=1967KiB/s][w=876 IOPS][eta 00m:01s]
mytest: (groupid=0, jobs=1): err= 0: pid=160845: Wed Aug 16 05:56:49 2023
  write: IOPS=618, BW=1388KiB/s (1421kB/s)(100.0MiB/73768msec); 0 zone resets
    clat (usec): min=2, max=20824, avg=49.73, stdev=335.80
     lat (usec): min=2, max=20824, avg=50.21, stdev=335.81
    clat percentiles (usec):
     |  1.00th=[    6],  5.00th=[    8], 10.00th=[    9], 20.00th=[   10],
     | 30.00th=[   11], 40.00th=[   13], 50.00th=[   14], 60.00th=[   16],
     | 70.00th=[   17], 80.00th=[   20], 90.00th=[   29], 95.00th=[  310],
     | 99.00th=[  490], 99.50th=[  873], 99.90th=[ 2802], 99.95th=[ 4293],
     | 99.99th=[20055]
   bw (  KiB/s): min=   44, max= 2717, per=99.92%, avg=1387.57, stdev=770.12, samples=147
   iops        : min=   20, max= 1210, avg=617.98, stdev=342.89, samples=147
  lat (usec)   : 4=0.13%, 10=21.66%, 20=59.34%, 50=11.23%, 100=0.76%
  lat (usec)   : 250=0.40%, 500=5.53%, 750=0.38%, 1000=0.12%
  lat (msec)   : 2=0.25%, 4=0.13%, 10=0.03%, 20=0.01%, 50=0.01%
  fsync/fdatasync/sync_file_range:
    sync (usec): min=275, max=181677, avg=1564.33, stdev=4190.31
    sync percentiles (usec):
     |  1.00th=[   367],  5.00th=[   412], 10.00th=[   441], 20.00th=[   486],
     | 30.00th=[   537], 40.00th=[   676], 50.00th=[   938], 60.00th=[  1074],
     | 70.00th=[  1254], 80.00th=[  1549], 90.00th=[  2343], 95.00th=[  3458],
     | 99.00th=[ 19792], 99.50th=[ 27132], 99.90th=[ 55837], 99.95th=[ 76022],  ### <<<=== here is 99.00th
     | 99.99th=[128451]
  cpu          : usr=0.49%, sys=3.04%, ctx=165143, majf=0, minf=14
  IO depths    : 1=200.0%, 2=0.0%, 4=0.0%, 8=0.0%, 16=0.0%, 32=0.0%, >=64=0.0%
     submit    : 0=0.0%, 4=100.0%, 8=0.0%, 16=0.0%, 32=0.0%, 64=0.0%, >=64=0.0%
     complete  : 0=0.0%, 4=100.0%, 8=0.0%, 16=0.0%, 32=0.0%, 64=0.0%, >=64=0.0%
     issued rwts: total=0,45590,0,0 short=45590,0,0,0 dropped=0,0,0,0
     latency   : target=0, window=0, percentile=100.00%, depth=1Run status group 0 (all jobs):
  WRITE: bw=1388KiB/s (1421kB/s), 1388KiB/s-1388KiB/s (1421kB/s-1421kB/s), io=100.0MiB (105MB), run=73768-73768msec
Disk stats (read/write):
  vda: ios=4601/115020, sectors=73144/639377, merge=1/796, ticks=5288/85834, in_queue=122603, util=97.44%

To explain those results in a few words: In 99, it has 19792, so it means 19.79 ms, and it is recommended to have below 10 ms source.

The result was very similar for different hypervisors, but still, we cannot assume, that it is a disk issue, but these results support this theory.

Just to compare results for fio, where storage is on RAM disk:

fio --rw=write --ioengine=sync --fdatasync=1 --directory=/home/zuul-worker/etcd/data/fio --size=100m --bs=2300 --name=mytest
mytest: (g=0): rw=write, bs=(R) 2300B-2300B, (W) 2300B-2300B, (T) 2300B-2300B, ioengine=sync, iodepth=1
fio-3.35-138-g50b94
Starting 1 process
mytest: Laying out IO file (1 file / 100MiB)

mytest: (groupid=0, jobs=1): err= 0: pid=10092: Mon Oct 16 10:06:06 2023
  write: IOPS=451k, BW=990MiB/s (1038MB/s)(100.0MiB/101msec); 0 zone resets
    clat (nsec): min=621, max=568765, avg=1370.13, stdev=6496.39
     lat (nsec): min=670, max=568835, avg=1430.42, stdev=6498.82
    clat percentiles (nsec):
     |  1.00th=[   668],  5.00th=[   668], 10.00th=[   684], 20.00th=[   692],
     | 30.00th=[   924], 40.00th=[  1128], 50.00th=[  1176], 60.00th=[  1208],
     | 70.00th=[  1288], 80.00th=[  1544], 90.00th=[  2024], 95.00th=[  2320],
     | 99.00th=[  3312], 99.50th=[  4192], 99.90th=[ 14528], 99.95th=[ 35072],
     | 99.99th=[452608]
  lat (nsec)   : 750=28.18%, 1000=6.13%
  lat (usec)   : 2=54.33%, 4=10.81%, 10=0.34%, 20=0.14%, 50=0.05%
  lat (usec)   : 100=0.01%, 250=0.01%, 500=0.02%, 750=0.01%
  fsync/fdatasync/sync_file_range:
    sync (nsec): min=200, max=109123, avg=259.84, stdev=608.43
    sync percentiles (nsec):
     |  1.00th=[  211],  5.00th=[  221], 10.00th=[  221], 20.00th=[  221],
     | 30.00th=[  221], 40.00th=[  221], 50.00th=[  231], 60.00th=[  231],
     | 70.00th=[  241], 80.00th=[  302], 90.00th=[  330], 95.00th=[  350],
     | 99.00th=[  382], 99.50th=[  410], 99.90th=[  660], 99.95th=[  932],
     | 99.99th=[12608]
  cpu          : usr=40.00%, sys=59.00%, ctx=0, majf=0, minf=11
  IO depths    : 1=200.0%, 2=0.0%, 4=0.0%, 8=0.0%, 16=0.0%, 32=0.0%, >=64=0.0%
     submit    : 0=0.0%, 4=100.0%, 8=0.0%, 16=0.0%, 32=0.0%, 64=0.0%, >=64=0.0%
     complete  : 0=0.0%, 4=100.0%, 8=0.0%, 16=0.0%, 32=0.0%, 64=0.0%, >=64=0.0%
     issued rwts: total=0,45590,0,0 short=45590,0,0,0 dropped=0,0,0,0
     latency   : target=0, window=0, percentile=100.00%, depth=1

Run status group 0 (all jobs):
  WRITE: bw=990MiB/s (1038MB/s), 990MiB/s-990MiB/s (1038MB/s-1038MB/s), io=100.0MiB (105MB), run=101-101msec

To explain that results in few words: In 99, it has 382 so it means 0.382ms. Result of that test was obvious, but in later part of that blog, I will be doing a test of etcd benchmark, where the data directory will be mounted on the RAM disk.

Phoronix test suite

How we test on Centos 9 stream:

sudo dnf install -y php-cli php-xml php-json git

git clone https://github.com/phoronix-test-suite/phoronix-test-suite && cd phoronix-test-suite/
sudo ./install-sh

sudo phoronix-test-suite run pts/etcd

We will not go into details here, but the results showed operational values that were much below expected values and didn't match minimal requirements for the etcd service. Whole results you can find here.

Etcd benchmark tool

The same benchmark is done in the Phoronix test suite, but the below playbook will just run single tests, and it might be helpful for those who don't want to use many scenarios, as the Phoronix test suite does.

To visualize the difference between etcd on RAM disk and on the SSD disk, I will run the etcd benchmark tool, by using the simple Ansible playbook:

  • benchmark.yaml file
- name: Benchmark etcd
  hosts: somehost.dev
  vars:
    # once it would be true, once false. Depends what test is done
    etcd_ramdisk: true
    ramdisk_size: 4096m
    ramdisk_path: "~{{ ansible_user | default(ansible_user_id) }}/etcd/data"
    etcd_version: 3.4.27
  tasks:
    - name: Install required packages
      become: true
      ansible.builtin.package:
        name: golang

    ### RAMDISK
    - name: Configure RAMDISK for etcd
      when: etcd_ramdisk
      block:
        - name: Create directory for etcd
          become: true
          ansible.builtin.file:
            path: "{{ ramdisk_path }}"
            state: directory
            mode: 0700
            owner: "{{ ansible_user | default(ansible_user_id) }}"
            group: "{{ ansible_user | default(ansible_user_id) }}"

        - name: Mount ramdisk
          become: true
          ansible.posix.mount:
            src: tmpfs
            name: "{{ ramdisk_path }}"
            fstype: tmpfs
            state: mounted
            opts: "defaults,size={{ ramdisk_size }}"

        - name: Set proper permissions after mount
          become: true
          ansible.builtin.file:
            path: "{{ ramdisk_path }}"
            state: directory
            mode: 0700
            owner: "{{ ansible_user | default(ansible_user_id) }}"
            group: "{{ ansible_user | default(ansible_user_id) }}"

        - name: Set proper SELinux context
          become: true
          ansible.builtin.command: restorecon -F {{ ramdisk_path }}

    - name: Create directory for etcd
      ansible.builtin.file:
        path: ~/etcd
        state: directory

    - name: Download etcd
      ansible.builtin.get_url:
        url: https://github.com/etcd-io/etcd/releases/download/v{{ etcd_version }}/etcd-v{{ etcd_version }}-linux-amd64.tar.gz
        dest: /tmp/
        mode: "0644"

    - name: Unarchive etcd
      ansible.builtin.unarchive:
        src: "/tmp/etcd-v{{ etcd_version }}-linux-amd64.tar.gz"
        dest: ~/etcd
        remote_src: true
        extra_opts:
          - "--strip-components=1"

    - name: Check if etcd is not already running
      ansible.builtin.wait_for:
        host: 127.0.0.1
        port: 2379
        state: started
        delay: 0
        timeout: 5
      ignore_errors: true
      register: _etcd_running

    - name: Start etcd as subprocess
      when: "'failed' in _etcd_running and _etcd_running.failed"
      ansible.builtin.shell: >
        ~/etcd/etcd
        --snapshot-count=5000
        --auto-compaction-retention=10
        --auto-compaction-mode=revision
        --data-dir {{ ramdisk_path }}
        &> ~/etcd.log
      async: 7200
      poll: 0

    - name: Clone etcd repo
      ansible.builtin.git:
        repo: https://github.com/etcd-io/etcd
        dest: ~/etcd-repo
        version: "v{{ etcd_version }}"

    - name: Install benchmark
      ansible.builtin.shell: |
        go install -v ./tools/benchmark
      args:
        chdir: ~/etcd-repo

    # https://github.com/phoronix-test-suite/phoronix-test-suite/blob/master/ob-cache/test-profiles/pts/etcd-1.0.0/test-definition.xml
    - name: Run benchmark
      ansible.builtin.shell: >
        ~/go/bin/benchmark
        --endpoints=127.0.0.1:2379
        --target-leader
        --conns=100
        --clients=100
        put
        --key-size=8
        --sequential-keys
        --total=4000000
        --val-size=256
        &> ~/benchmark.log
      args:
        chdir: ~/etcd-repo
  • inventory file
cat << EOF > inventory.yaml
---
all:
  hosts:
    somehost.dev
      ansible_port: 22
      ansible_host: myipaddress
      ansible_user: centos

and then Ansible execution looks like:

ansible-playbook -i inventory.yaml benchmark.yaml

Results on ramdisk

4000000 / 4000000  100.00% 2m14ss

Summary:
  Total:        134.9707 secs.
  Slowest:      0.0322 secs.
  Fastest:      0.0002 secs.
  Average:      0.0032 secs.
  Stddev:       0.0015 secs.
  Requests/sec: 29636.0538

Response time histogram:
  0.0002 [1]    |
  0.0034 [2465154]      |∎∎∎∎∎∎∎∎∎∎∎∎∎∎∎∎∎∎∎∎∎∎∎∎∎∎∎∎∎∎∎∎∎∎∎∎∎∎∎∎
  0.0066 [1405963]      |∎∎∎∎∎∎∎∎∎∎∎∎∎∎∎∎∎∎∎∎∎∎
  0.0098 [109453]       |  0.0130 [16145]        |
  0.0162 [2288] |
  0.0194 [535]  |
  0.0226 [279]  |
  0.0258 [145]  |
  0.0290 [31]   |
  0.0322 [6]    |

Latency distribution:
  10% in 0.0018 secs.
  25% in 0.0023 secs.
  50% in 0.0030 secs.
  75% in 0.0039 secs.
  90% in 0.0049 secs.
  95% in 0.0058 secs.
  99% in 0.0087 secs.
  99.9% in 0.0126 secs.

Results on disk

4000000 / 4000000  100.00% 4m14ss

Summary:
  Total:        254.7063 secs.
  Slowest:      0.2208 secs.
  Fastest:      0.0007 secs.
  Average:      0.0063 secs.
  Stddev:       0.0053 secs.
  Requests/sec: 15704.3628

Response time histogram:
  0.0007 [1]    |
  0.0227 [3964476]      |∎∎∎∎∎∎∎∎∎∎∎∎∎∎∎∎∎∎∎∎∎∎∎∎∎∎∎∎∎∎∎∎∎∎∎∎∎∎∎∎
  0.0447 [23334]        |
  0.0667 [6676] |
  0.0887 [2932] |
  0.1108 [782]  |
  0.1328 [639]  |
  0.1548 [259]  |
  0.1768 [672]  |
  0.1988 [178]  |
  0.2208 [51]   |

Latency distribution:
  10% in 0.0038 secs.
  25% in 0.0045 secs.
  50% in 0.0055 secs.
  75% in 0.0068 secs.
  90% in 0.0090 secs.
  95% in 0.0109 secs.
  99% in 0.0211 secs.
  99.9% in 0.0753 secs.

How to handle such issues

To handle that problem, we decided to do two things at the same time, especially for the CI tests, which are:

  • check if moving etcd to the ramdisk will help
  • improve sf-operator, to retry updating the object when it causes an error

Moving etcd to the ramdisk

As it was mentioned, we are using a MicroShift for deploying Kubernetes. environment. With that commit, we added a feature to put the etcd on the ramdisk. We did not perform any tests to see if the result would be better, but we did not saw any error related to the etcd anymore.

Hypervisor stats

We have done an experiment to see how the hypervisor (L0 host) stats look like with etcd on the disk and on ramdisk.

NOTE: It was very difficult to provide good, equal visualization for both environments (ramdisk and disk), because as an OpenStack user, we were not able to block or disable host for future spawning of new instances there. It means that during the tests, it might be a situation where there were few other instances on the same host, which might use a disk.

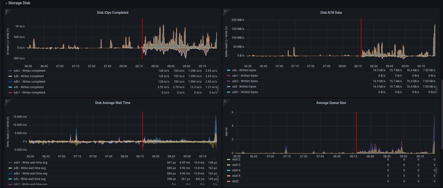
on ramdisk - job has started 6:46 UTC / 8:46 CEST

There are only 2 instances spawned on same host

instancesCount
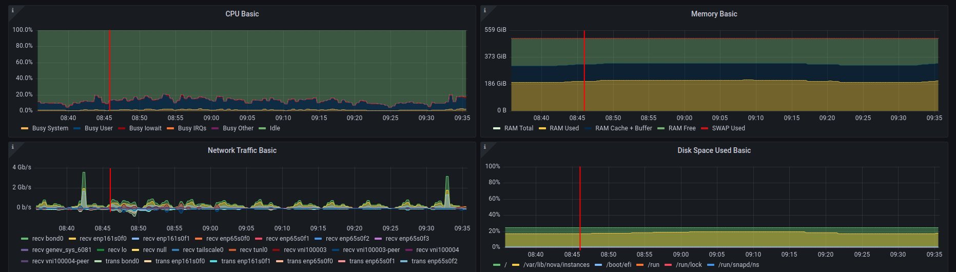
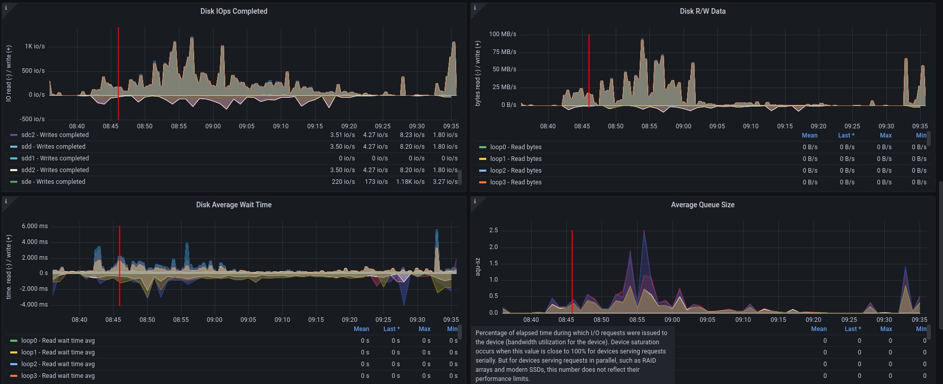
CPU usage - ramdisk
cpuUsage
Disk usage - ramdisk
diskUsage
Alternative visualizations for CPU - ramdisk
cpuUsageAlt
Alternative visualization for disk - ramdisk
diskUsageAlt

and

diskUsageAlt2

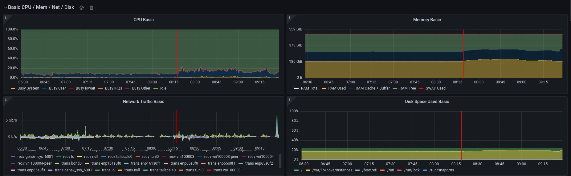
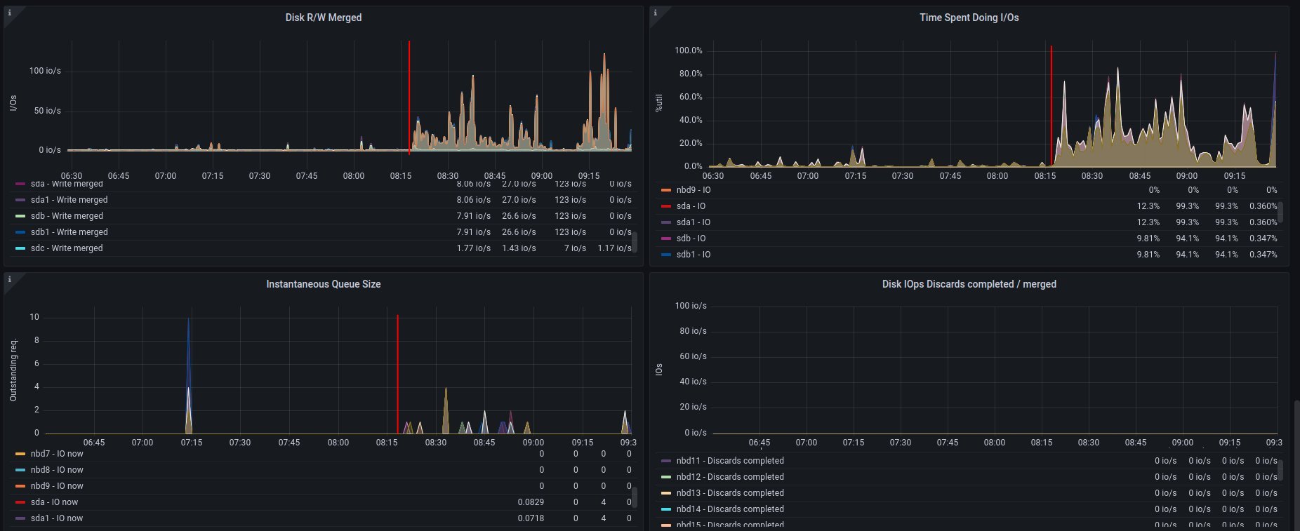
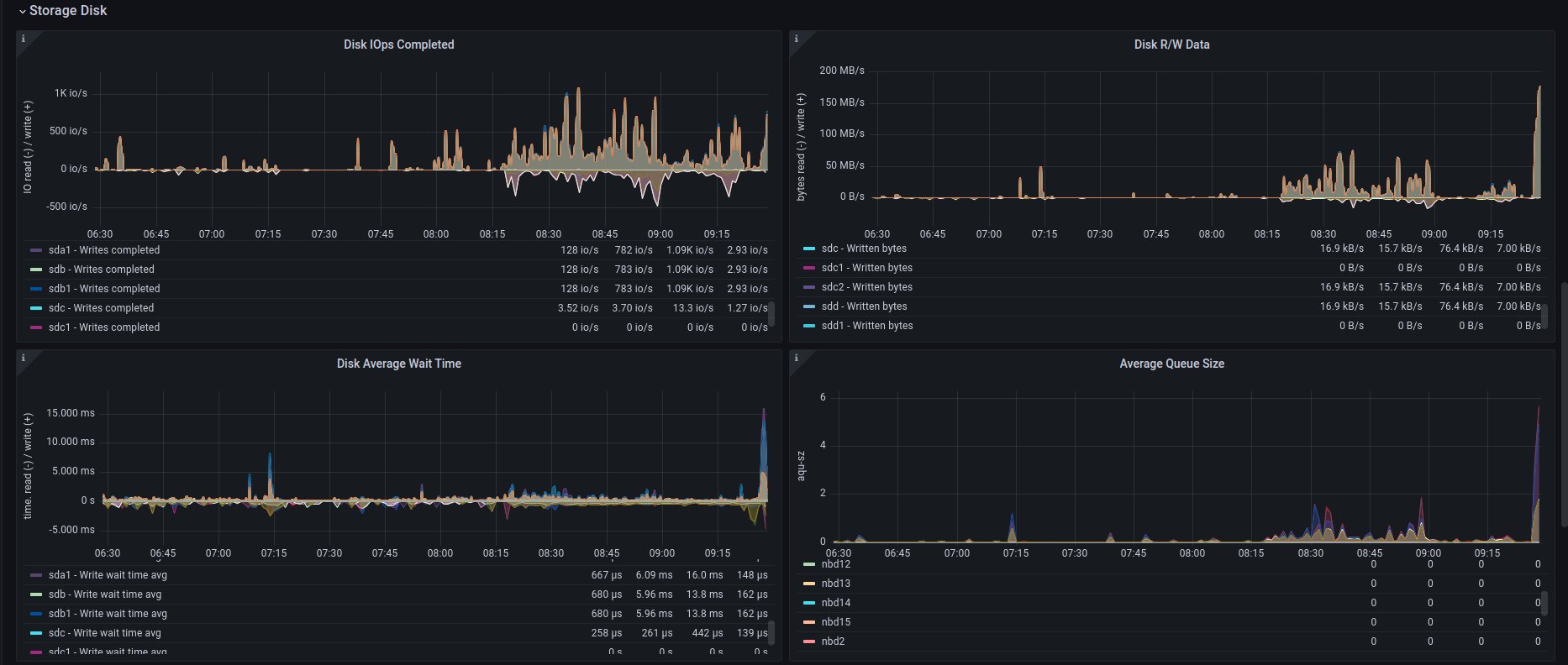
2. on disk - job has started 6:18 UTC / 8:18 CEST

There are 3 instances spawned on same host. There were also one more VM, but it should not affect in tests results.

CPU usage - disk
cpuUsage
Disk usage - disk
diskUsage
Alternative visualizations for CPU - disk
cpuUsageAlt
Alternative visualization for disk - disk
diskUsageAlt

and

diskUsageAlt2

Improvements in sf-operator

The main issue while running the reconcile loop was that the object should be updated, but it was not because of the high etcd (storage) utilization.

More about that issue will be explained in the next blog post.